본문으로 바로가기
본문으로 바로가기

쿼리 빌더

ClickHouse Supported

모든 쿼리는 ClickHouse 플러그인을 통해 실행할 수 있습니다. 쿼리 빌더는 간단한 쿼리에는 편리하지만, 복잡한 쿼리에는 SQL Editor를 사용해야 합니다.

쿼리 빌더의 모든 쿼리에는 쿼리 유형이 있으며, 최소 한 개의 컬럼을 선택해야 합니다.

사용 가능한 쿼리 유형은 다음과 같습니다.

  • Table: 데이터를 테이블 형식으로 표시하는 가장 단순한 쿼리 유형입니다. 집계 함수가 포함된 단순 및 복잡 쿼리 모두에 사용할 수 있는 범용 쿼리 유형으로 적합합니다.
  • Logs: 로그용 쿼리를 구성하도록 최적화되어 있습니다. 기본값이 구성된 Explore 뷰에서 가장 잘 동작합니다.
  • Time Series: 시계열 쿼리를 구성할 때 가장 적합합니다. 전용 시간 컬럼을 선택하고 집계 함수를 추가할 수 있습니다.
  • Traces: 트레이스를 검색/조회하도록 최적화되어 있습니다. 기본값이 구성된 Explore 뷰에서 가장 잘 동작합니다.
  • SQL Editor: 쿼리를 완전히 제어해야 할 때 SQL Editor를 사용할 수 있습니다. 이 모드에서는 임의의 SQL 쿼리를 실행할 수 있습니다.

쿼리 유형

Query Type 설정은 만들려는 쿼리 유형에 맞게 쿼리 빌더의 레이아웃을 변경합니다. 쿼리 유형은 또한 데이터를 시각화할 때 어떤 패널을 사용할지 결정합니다.

Table

가장 유연한 쿼리 유형은 테이블 쿼리입니다. 단순 쿼리와 집계 쿼리를 처리하도록 설계된 다른 쿼리 빌더를 모두 포괄하는 범용 쿼리 유형입니다.

FieldDescription
Builder Mode단순 쿼리 모드에서는 Aggregates와 Group By가 제외되고, 집계 쿼리 모드에서는 이 옵션들이 포함됩니다.
Columns선택된 컬럼입니다. 이 필드에 함수와 컬럼 별칭을 사용하기 위해 원시 SQL을 직접 입력할 수 있습니다.
Aggregates집계 함수(aggregate functions) 목록입니다. 함수와 컬럼에 대해 사용자 정의 값을 지정할 수 있습니다. 집계 모드에서만 표시됩니다.
Group ByGROUP BY 표현식 목록입니다. 집계 모드에서만 표시됩니다.
Order ByORDER BY 표현식 목록입니다.
Limit쿼리 끝에 LIMIT SQL 문을 추가합니다. 0으로 설정하면 추가되지 않습니다. 일부 시각화에서는 모든 데이터를 표시하기 위해 이 값을 0으로 설정해야 할 수 있습니다.
FiltersWHERE 절에 적용할 필터 목록입니다.
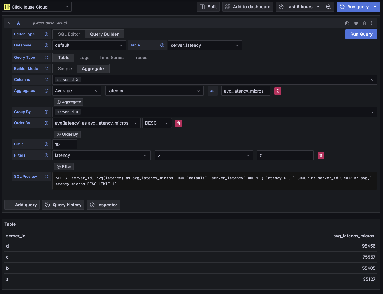
집계 테이블 쿼리 예시

이 쿼리 유형은 데이터를 테이블 형태로 표시합니다.

로그

로그 쿼리 유형은 로그 데이터 쿼리에 초점을 맞춘 쿼리 빌더를 제공합니다. 데이터 소스의 로그 설정에서 기본값을 구성하여 쿼리 빌더가 기본 데이터베이스/테이블 및 컬럼으로 미리 로드되도록 할 수 있습니다. 또한 OpenTelemetry를 활성화하여 스키마 버전에 따라 컬럼을 자동으로 선택하도록 할 수도 있습니다.

TimeLevel 필터는 기본적으로 추가되며, Time 컬럼에 대한 Order By도 함께 추가됩니다. 이 필터들은 각각의 필드에 연결되어 있어 컬럼이 변경되면 함께 업데이트됩니다. Level 필터는 기본적으로 SQL에서 제외되며, IS ANYTHING 옵션에서 다른 값으로 변경하면 활성화됩니다.

로그 쿼리 유형은 데이터 링크를 지원합니다.

FieldDescription
Use OTelOpenTelemetry 컬럼을 활성화합니다. 선택된 OTel 스키마 버전에 의해 정의된 컬럼을 사용하도록 현재 선택된 컬럼을 덮어씁니다(컬럼 선택 비활성화).
Columns로그 행에 추가할 추가 컬럼입니다. 이 필드에는 함수와 컬럼 별칭(alias)을 사용하기 위해 Raw SQL을 입력할 수 있습니다.
Time로그의 기본 타임스탬프 컬럼입니다. 시간 형식의 타입을 표시하지만, 사용자 정의 값/함수도 허용합니다.
Log Level선택 사항입니다. 로그의 레벨(level) 또는 심각도(severity) 입니다. 일반적으로 INFO, error, Debug 등의 값을 가집니다.
Message로그 메시지 내용입니다.
Order ByORDER BY 표현식 목록입니다.
Limit쿼리 끝에 LIMIT SQL 문을 추가합니다. 0으로 설정하면 제외되지만, 대용량 로그 데이터셋에는 권장되지 않습니다.
FiltersWHERE 절에 적용할 필터 목록입니다.
Message FilterLIKE %value%를 사용하여 로그를 편리하게 필터링하기 위한 텍스트 입력입니다. 입력이 비어 있으면 제외됩니다.
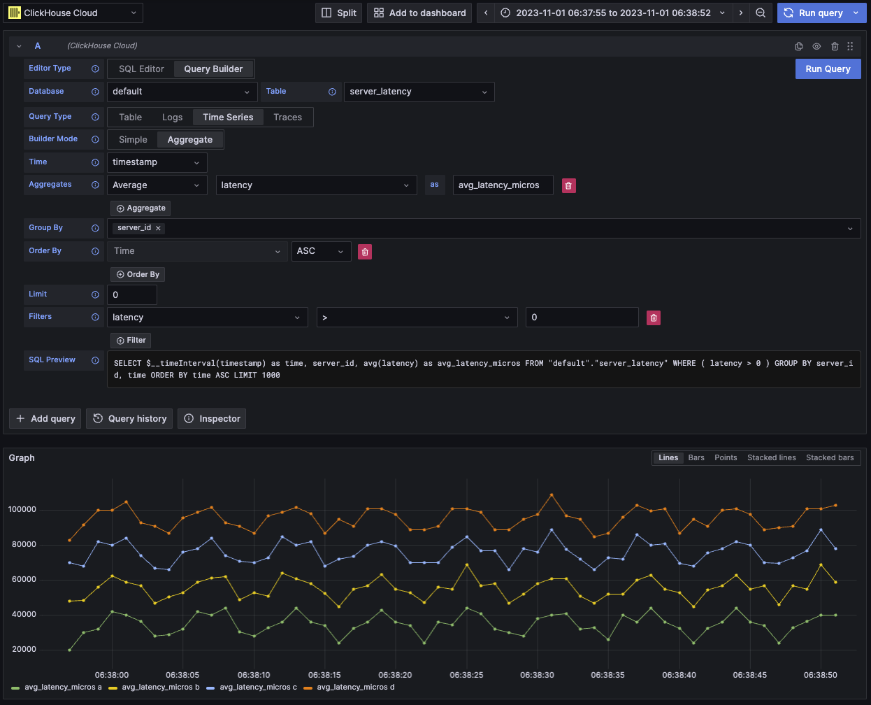
예시 OTel 로그 쿼리

이 쿼리 유형은 로그 패널에 데이터를 렌더링하고, 상단에 로그 히스토그램 패널을 함께 표시합니다.

쿼리에서 선택한 추가 컬럼은 확장된 로그 행에서 확인할 수 있습니다:

로그 쿼리에서 추가 필드를 보여주는 예시

Time series

시계열 쿼리 유형은 table과 비슷하지만, 시계열 데이터에 중점을 둡니다.

두 뷰는 대부분 동일하지만, 다음과 같은 중요한 차이점이 있습니다.

  • 전용 Time 필드
  • Aggregate 모드에서는 시간 간격 매크로가 Time 필드에 대한 Group By와 함께 자동으로 적용됩니다.
  • Aggregate 모드에서는 "Columns" 필드가 숨겨집니다.
  • Time 필드에 대해 시간 범위 필터와 Order By가 자동으로 추가됩니다.
시각화에 데이터가 누락되어 보입니까?

일부 경우에는 기본 제한 값이 1000으로 설정되어 있기 때문에 시계열 패널이 잘려 보일 수 있습니다.

데이터셋에서 허용된다면, 값을 0으로 설정하여 LIMIT 절을 제거해 보십시오.

FieldDescription
Builder ModeSimple 쿼리에서는 Aggregates와 Group By가 제외되고, Aggregate 쿼리에서는 이러한 옵션이 포함됩니다.
Time쿼리의 기본 시간 컬럼입니다. 시간형과 유사한 타입을 표시하지만, 사용자 정의 값/함수를 사용할 수 있습니다.
Columns선택된 컬럼입니다. 이 필드에 Raw SQL을 입력하여 함수와 컬럼 별칭을 사용할 수 있습니다. Simple 모드에서만 표시됩니다.
Aggregates집계 함수(aggregate functions) 목록입니다. 함수와 컬럼에 대해 사용자 정의 값을 허용합니다. Aggregate 모드에서만 표시됩니다.
Group ByGROUP BY 표현식 목록입니다. Aggregate 모드에서만 표시됩니다.
Order ByORDER BY 표현식 목록입니다.
Limit쿼리 끝에 LIMIT SQL 문을 추가합니다. 0으로 설정하면 제외되며, 전체 시각화를 표시해야 하는 일부 시계열 데이터셋에는 이렇게 설정하는 것이 권장됩니다.
FiltersWHERE 절에 적용할 필터 목록입니다.
시계열 쿼리 예시

이 쿼리 유형은 시계열 패널을 사용하여 데이터를 시각화합니다.

Traces

트레이스 쿼리 유형은 트레이스를 쉽게 검색하고 조회할 수 있는 쿼리 빌더를 제공합니다. OpenTelemetry 데이터용으로 설계되었지만, 다른 스키마의 트레이스를 렌더링하도록 컬럼을 선택할 수 있습니다. 데이터 소스의 trace configuration에서 기본값을 설정하여 쿼리 빌더가 기본 데이터베이스/테이블과 컬럼으로 미리 로드되도록 구성할 수 있습니다. 기본값이 구성되어 있으면 컬럼 선택 섹션은 기본적으로 접힙니다. OpenTelemetry를 활성화하여 스키마 버전에 따라 컬럼이 자동으로 선택되도록 할 수도 있습니다.

기본 필터는 최상위 span만 표시하도록 설정되어 있습니다. Time 및 Duration Time 컬럼에 대한 ORDER BY도 포함되어 있습니다. 이 필터들은 각각의 필드에 연결되어 있으며, 컬럼이 변경될 때 함께 업데이트됩니다. Service Name 필터는 기본적으로 SQL에서 제외되며, IS ANYTHING 옵션에서 다른 값으로 변경하면 활성화됩니다.

트레이스 쿼리 유형은 data links를 지원합니다.

FieldDescription
Trace Mode쿼리를 Trace Search 모드에서 Trace ID 조회 모드로 변경합니다.
Use OTelOpenTelemetry 컬럼을 활성화합니다. 선택한 OTel 스키마 버전에 의해 정의된 컬럼을 사용하도록 현재 선택된 컬럼을 덮어씁니다(컬럼 선택이 비활성화됩니다).
Trace ID Column트레이스의 ID입니다.
Span ID ColumnSpan ID입니다.
Parent Span ID Column상위 span ID입니다. 일반적으로 최상위 트레이스에서는 비어 있습니다.
Service Name Column서비스 이름입니다.
Operation Name Column오퍼레이션 이름입니다.
Start Time Columntrace span의 기본 시간 컬럼입니다. span이 시작된 시점입니다.
Duration Time Columnspan의 지속 시간입니다. 기본적으로 Grafana는 이를 밀리초 단위의 float로 예상합니다. 변환은 Duration Unit 드롭다운을 통해 자동으로 적용됩니다.
Duration Unit지속 시간에 사용되는 시간 단위입니다. 기본값은 나노초입니다. 선택된 단위는 Grafana에서 요구하는 대로 밀리초 단위의 float로 변환됩니다.
Tags ColumnSpan 태그입니다. 특정 맵(Map) 컬럼 타입을 예상하므로 OTel 기반 스키마를 사용하지 않는 경우에는 제외하십시오.
Service Tags Column서비스 태그입니다. 특정 맵(Map) 컬럼 타입을 예상하므로 OTel 기반 스키마를 사용하지 않는 경우에는 제외하십시오.
Order ByORDER BY 표현식 목록입니다.
Limit쿼리 끝에 LIMIT SQL 문을 추가합니다. 0으로 설정하면 포함되지 않지만, 대규모 trace 데이터셋에서는 권장되지 않습니다.
FiltersWHERE 절에 적용할 필터 목록입니다.
Trace ID필터링에 사용할 Trace ID입니다. Trace ID 모드에서만 사용되며, trace ID data link를 열 때 사용됩니다.
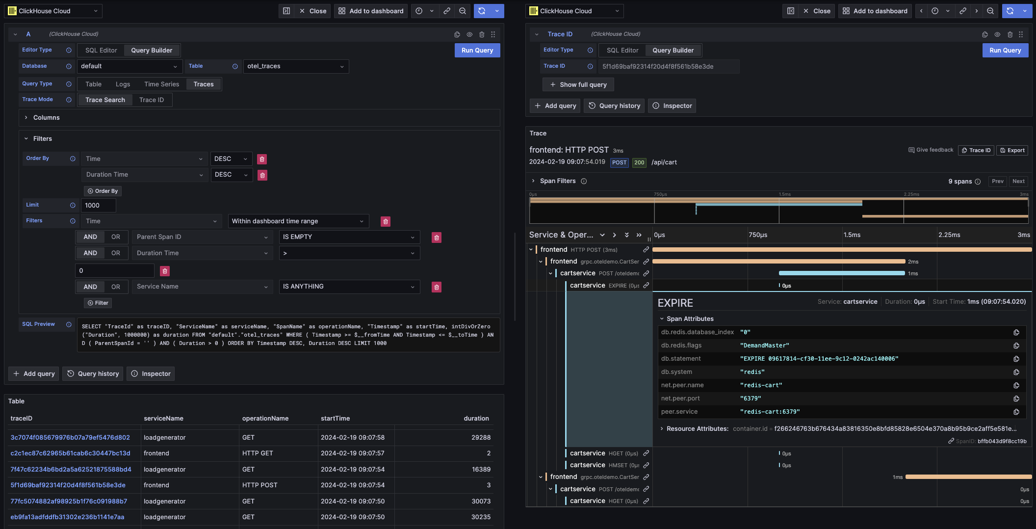
Example OTel trace query

이 쿼리 유형은 Trace Search 모드에서는 테이블 뷰로 데이터를 렌더링하고, Trace ID 모드에서는 트레이스 패널로 렌더링합니다.

SQL editor

쿼리 빌더로는 다루기 어려울 만큼 복잡한 쿼리는 SQL Editor에서 작성할 수 있습니다. 이를 통해 일반 ClickHouse SQL을 직접 작성하고 실행하여 쿼리를 완전히 제어할 수 있습니다.

SQL editor는 쿼리 편집기 상단에서 「SQL Editor」를 선택하여 열 수 있습니다.

이 모드에서도 매크로 함수를 계속 사용할 수 있습니다.

쿼리 유형을 전환하여 쿼리에 가장 잘 맞는 시각화를 사용할 수 있습니다. 이 전환은 대시보드 보기에서도 효과가 있으며, 특히 시계열 데이터에서 유용합니다.

원시 SQL 쿼리 예시

Grafana data links는 새 쿼리로 이동하는 링크로 사용할 수 있습니다. 이 기능은 ClickHouse 플러그인에 트레이스를 로그에 연결하거나 그 반대로 연결할 수 있도록 활성화되어 있습니다. 데이터 소스 구성에서 로그와 트레이스 모두에 대해 OpenTelemetry가 구성되어 있을 때 가장 효과적으로 동작합니다.

테이블에서 트레이스 링크 예시

테이블에서 트레이스 링크

로그에서 트레이스 링크 예시

로그에서 트레이스 링크

쿼리에서 traceID라는 이름의 컬럼을 선택하여 데이터 링크를 만들 수 있습니다. 이 이름은 대소문자를 구분하지 않으며, "ID" 앞에 밑줄을 추가하는 것도 지원합니다. 예를 들어 traceId, TraceId, TRACE_ID, tracE_iD는 모두 유효합니다.

log 또는 trace 쿼리에서 OpenTelemetry가 활성화되어 있으면 trace ID 컬럼이 자동으로 포함됩니다.

trace ID 컬럼을 포함하면 "View Trace" 및 "View Logs" 링크가 데이터에 함께 표시됩니다.

링크 기능

데이터 링크가 설정되어 있으면 제공된 트레이스 ID를 사용하여 트레이스와 로그를 열 수 있습니다.

"View Trace"는 트레이스를 표시하는 분할 패널을 열고, "View Logs"는 해당 트레이스 ID로 필터링된 로그 쿼리를 엽니다. Explore 뷰가 아니라 대시보드에서 링크를 클릭하는 경우, 링크는 Explore 뷰의 새 탭에서 열립니다.

서로 다른 쿼리 유형 간에 이동할 때(로그에서 트레이스로, 트레이스에서 로그로 이동)에는 logstraces의 기본 설정을 모두 구성해야 합니다. 동일한 쿼리 유형의 링크를 열 때는 쿼리를 그대로 복사할 수 있으므로 기본 설정이 필요하지 않습니다.

로그 쿼리(왼쪽 패널)에서 트레이스(오른쪽 패널)를 조회하는 예시

Example of data links linking

매크로

매크로는 쿼리에 동적 SQL을 추가할 수 있게 해 주는 간단한 기능입니다. 쿼리가 ClickHouse 서버로 전송되기 전에 플러그인이 매크로를 확장하여 전체 표현식으로 대체합니다.

SQL Editor와 Query Builder에서 실행하는 모든 쿼리에서 매크로를 사용할 수 있습니다.

매크로 사용

매크로는 쿼리 어디에서나 필요하다면 여러 번 포함할 수 있습니다.

$__timeFilter 매크로 사용 예시는 다음과 같습니다:

입력:

SELECT log_time, log_message
FROM logs
WHERE $__timeFilter(log_time)

최종 쿼리 결과:

SELECT log_time, log_message
FROM logs
WHERE log_time >= toDateTime(1415792726) AND log_time <= toDateTime(1447328726)

이 예에서는 Grafana 대시보드의 시간 범위가 log_time 컬럼에 적용됩니다.

이 플러그인은 중괄호 {}를 사용하는 표기법도 지원합니다. 매개변수 안에서 쿼리를 사용해야 할 때 이 표기법을 사용하십시오.

매크로 목록

다음은 플러그인에서 사용할 수 있는 모든 매크로 목록입니다:

MacroDescriptionOutput example
$__dateFilter(columnName)Grafana 패널의 시간 범위를 Date로 변환하여 지정한 컬럼에 대한 시간 범위 필터로 치환합니다.columnName >= toDate('2022-10-21') AND columnName <= toDate('2022-10-23')
$__timeFilter(columnName)Grafana 패널의 시간 범위를 DateTime으로 변환하여 지정한 컬럼에 대한 시간 범위 필터로 치환합니다.columnName >= toDateTime(1415792726) AND time <= toDateTime(1447328726)
$__timeFilter_ms(columnName)Grafana 패널의 시간 범위를 DateTime64로 변환하여 지정한 컬럼에 대한 시간 범위 필터로 치환합니다.columnName >= fromUnixTimestamp64Milli(1415792726123) AND columnName <= fromUnixTimestamp64Milli(1447328726456)
$__dateTimeFilter(dateColumn, timeColumn)별도의 Date 컬럼과 DateTime 컬럼을 사용하여 $__dateFilter()$__timeFilter()를 결합한 단축 표현입니다. 별칭은 $__dt()입니다.$__dateFilter(dateColumn) AND $__timeFilter(timeColumn)
$__fromTimeGrafana 패널 범위의 시작 시간을 DateTime으로 캐스팅한 값으로 치환합니다.toDateTime(1415792726)
$__fromTime_ms패널 범위의 시작 시간을 DateTime64로 캐스팅한 값으로 치환합니다.fromUnixTimestamp64Milli(1415792726123)
$__toTimeGrafana 패널 범위의 종료 시간을 DateTime으로 캐스팅한 값으로 치환합니다.toDateTime(1447328726)
$__toTime_msGrafana 패널 범위의 종료 시간을 DateTime64로 캐스팅한 값으로 치환합니다.fromUnixTimestamp64Milli(1447328726456)
$__timeInterval(columnName)윈도우 크기(초 단위)를 기준으로 간격을 계산하는 함수로 치환합니다.toStartOfInterval(toDateTime(columnName), INTERVAL 20 second)
$__timeInterval_ms(columnName)윈도우 크기(밀리초 단위)를 기준으로 간격을 계산하는 함수로 치환합니다.toStartOfInterval(toDateTime64(columnName, 3), INTERVAL 20 millisecond)
$__interval_s대시보드 간격(초 단위)으로 치환합니다.20
$__conditionalAll(condition, $templateVar)두 번째 인자의 템플릿 변수가 모든 값을 선택하지 않을 때는 첫 번째 인자로 치환하고, 템플릿 변수가 모든 값을 선택할 때는 1=1로 치환합니다.condition 또는 1=1