본문으로 바로가기
본문으로 바로가기

ClickStack를 이용한 Kafka 로그 모니터링

TL;DR

OTel filelog 수신기를 사용해 ClickStack에서 Kafka 브로커 로그(Log4j 형식)를 수집하고 시각화합니다. 데모 데이터셋과 미리 구성된 대시보드가 포함되어 있습니다.

기존 Kafka 통합

이 섹션에서는 ClickStack OTel collector 구성을 수정하여 기존 Kafka 설치에서 브로커 로그를 ClickStack으로 전송하도록 구성하는 방법을 설명합니다. 기존 환경을 직접 구성하기 전에 Kafka 로그 통합을 테스트하려면 "Demo dataset" 섹션의 미리 구성된 설정과 샘플 데이터를 사용해 테스트할 수 있습니다.

사전 요구 사항

  • ClickStack 인스턴스가 실행 중임
  • 기존 Kafka 설치(버전 2.0 이상)
  • Kafka 로그 파일(server.log, controller.log 등)에 대한 접근 권한

Kafka 로깅 구성 확인

Kafka는 Log4j를 사용하며, kafka.logs.dir 시스템 속성 또는 LOG_DIR 환경 변수에 지정된 디렉터리에 로그를 기록합니다. 로그 파일 위치를 확인하십시오:

# Default locations
ls $KAFKA_HOME/logs/      # Standard Apache Kafka (defaults to <install-dir>/logs/)
ls /var/log/kafka/        # RPM/DEB package installations

주요 Kafka 로그 파일:

  • server.log: 일반 브로커 로그(시작, 연결, 복제, 오류 관련)
  • controller.log: 컨트롤러 관련 이벤트(리더 선출, 파티션 재할당)
  • state-change.log: 파티션 및 레플리카 상태 전환

Kafka의 기본 Log4j 패턴은 다음과 같은 로그 줄을 생성합니다:

[2026-03-09 14:23:45,123] INFO [KafkaServer id=0] started (kafka.server.KafkaServer)
참고

Docker 기반 Kafka 배포(예: confluentinc/cp-kafka)의 경우, 기본 Log4j 구성에는 콘솔 어펜더만 포함되어 있고 파일 어펜더가 없으므로 로그는 stdout에만 기록됩니다. filelog 수신기를 사용하려면 log4j.properties에 파일 어펜더를 추가하거나 stdout을 파이프(예: | tee /var/log/kafka/server.log)하는 방식으로 로그를 파일로 리디렉션해야 합니다.

Kafka를 위한 사용자 지정 OTel collector 구성 만들기

ClickStack를 사용하면 사용자 지정 구성 파일을 마운트하고 환경 변수를 설정하여 기본 OpenTelemetry Collector 구성을 확장할 수 있습니다. 사용자 지정 구성은 OpAMP를 통해 HyperDX가 관리하는 기본 구성과 머지됩니다.

다음 구성으로 kafka-logs-monitoring.yaml 파일을 생성하세요:

receivers:
  filelog/kafka:
    include:
      - /var/log/kafka/server.log
      - /var/log/kafka/controller.log  # optional, only exists if log4j is configured with separate file appenders
      - /var/log/kafka/state-change.log  # optional, same as above
    start_at: beginning
    multiline:
      line_start_pattern: '^\[\d{4}-\d{2}-\d{2}'
    operators:
      - type: regex_parser
        regex: '^\[(?P<timestamp>\d{4}-\d{2}-\d{2} \d{2}:\d{2}:\d{2},\d{3})\] (?P<severity>\w+) (?P<message>.*)'
        parse_from: body
        parse_to: attributes
        timestamp:
          parse_from: attributes.timestamp
          layout: '%Y-%m-%d %H:%M:%S,%L'
        severity:
          parse_from: attributes.severity

      - type: move
        from: attributes.message
        to: body

      - type: add
        field: attributes.source
        value: "kafka"

      - type: add
        field: resource["service.name"]
        value: "kafka-production"

service:
  pipelines:
    logs/kafka:
      receivers: [filelog/kafka]
      processors:
        - memory_limiter
        - transform
        - batch
      exporters:
        - clickhouse
참고
  • 사용자 지정 구성에서는 새 수신기와 파이프라인만 정의하면 됩니다. 프로세서(memory_limiter, transform, batch)와 exporter(clickhouse)는 기본 ClickStack 구성에 이미 정의되어 있으므로 이름으로 참조만 하면 됩니다.
  • multiline 구성은 스택 트레이스가 하나의 로그 항목으로 수집되도록 합니다.
  • 이 구성은 collector가 시작될 때 기존 로그를 모두 읽기 위해 start_at: beginning을 사용합니다. 프로덕션 배포에서는 collector가 재시작될 때 로그를 다시 수집하지 않도록 start_at: end로 변경하십시오.

사용자 지정 구성을 로드하도록 ClickStack 설정

기존 ClickStack 배포에서 사용자 지정 collector 구성을 활성화하려면 다음 작업을 수행해야 합니다.

  1. 사용자 지정 구성 파일을 /etc/otelcol-contrib/custom.config.yaml 경로에 마운트하세요
  2. 환경 변수 CUSTOM_OTELCOL_CONFIG_FILE=/etc/otelcol-contrib/custom.config.yaml를 설정하세요
  3. collector가 로그를 읽을 수 있도록 Kafka 로그 디렉터리를 마운트하세요

ClickStack 배포 구성을 업데이트하세요:

services:
  clickstack:
    # ... 기존 구성 ...
    environment:
      - CUSTOM_OTELCOL_CONFIG_FILE=/etc/otelcol-contrib/custom.config.yaml
      # ... 기타 환경 변수 ...
    volumes:
      - ./kafka-logs-monitoring.yaml:/etc/otelcol-contrib/custom.config.yaml:ro
      - /var/log/kafka:/var/log/kafka:ro
      # ... 기타 볼륨 ...
참고

ClickStack collector가 Kafka 로그 파일을 읽을 수 있는 적절한 권한을 보유하고 있는지 확인하십시오. 운영 환경에서는 읽기 전용 마운트(:ro)를 사용하고 최소 권한 원칙을 준수하십시오.

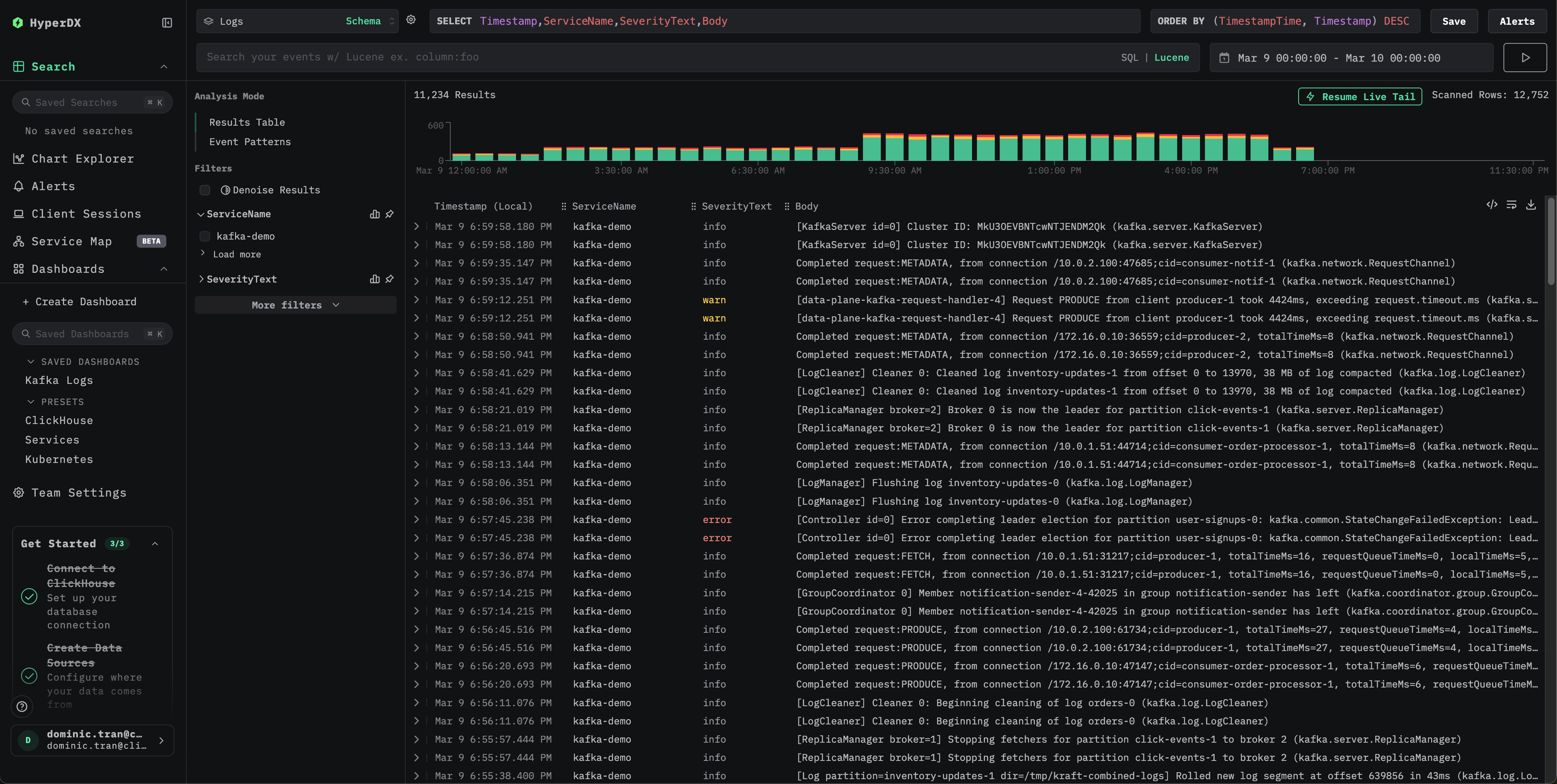
HyperDX에서 로그 확인

구성이 완료되면 HyperDX에 로그인하여 로그가 정상적으로 수집되고 있는지 확인하십시오.

검색 화면
로그 뷰

데모 데이터셋

프로덕션 시스템을 구성하기 전에 미리 생성된 샘플 데이터셋으로 Kafka 로그 통합을 테스트합니다.

샘플 데이터셋 다운로드

샘플 로그 파일을 다운로드합니다.

curl -O https://datasets-documentation.s3.eu-west-3.amazonaws.com/clickstack-integrations/kafka/server.log

테스트용 collector 구성 생성

다음 구성으로 kafka-logs-demo.yaml 파일을 생성합니다.

cat > kafka-logs-demo.yaml << 'EOF'
receivers:
  filelog/kafka:
    include:
      - /tmp/kafka-demo/server.log
    start_at: beginning
    multiline:
      line_start_pattern: '^\[\d{4}-\d{2}-\d{2}'
    operators:
      - type: regex_parser
        regex: '^\[(?P<timestamp>\d{4}-\d{2}-\d{2} \d{2}:\d{2}:\d{2},\d{3})\] (?P<severity>\w+) (?P<message>.*)'
        parse_from: body
        parse_to: attributes
        timestamp:
          parse_from: attributes.timestamp
          layout: '%Y-%m-%d %H:%M:%S,%L'
        severity:
          parse_from: attributes.severity

      - type: move
        from: attributes.message
        to: body

      - type: add
        field: attributes.source
        value: "kafka-demo"

      - type: add
        field: resource["service.name"]
        value: "kafka-demo"

service:
  pipelines:
    logs/kafka-demo:
      receivers: [filelog/kafka]
      processors:
        - memory_limiter
        - transform
        - batch
      exporters:
        - clickhouse
EOF

데모 구성으로 ClickStack 실행

데모 로그와 구성으로 ClickStack을 실행합니다.

docker run --name clickstack-demo \
  -p 8080:8080 -p 4317:4317 -p 4318:4318 \
  -e CUSTOM_OTELCOL_CONFIG_FILE=/etc/otelcol-contrib/custom.config.yaml \
  -v "$(pwd)/kafka-logs-demo.yaml:/etc/otelcol-contrib/custom.config.yaml:ro" \
  -v "$(pwd)/server.log:/tmp/kafka-demo/server.log:ro" \
  clickhouse/clickstack-all-in-one:latest

HyperDX에서 로그 확인

ClickStack이 실행되면 다음 단계를 수행합니다.

  1. HyperDX를 열고 계정에 로그인합니다(먼저 계정을 생성해야 할 수 있습니다)
  2. Search 보기로 이동한 다음 소스를 Logs로 설정합니다
  3. 시간 범위에 **2026-03-09 00:00:00 - 2026-03-10 00:00:00 (UTC)**가 포함되도록 설정합니다
Search view
Log view

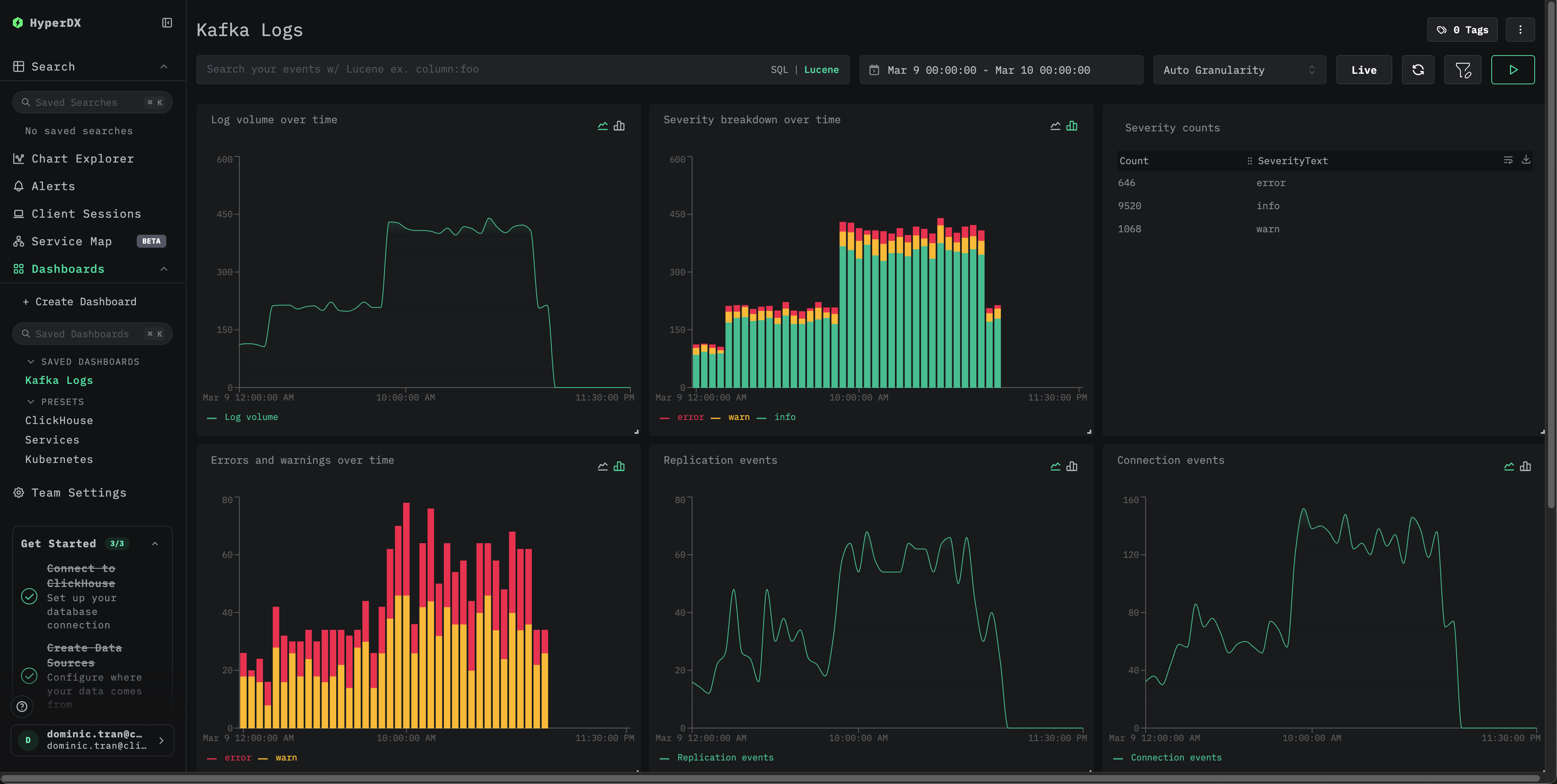
대시보드 및 시각화

다운로드할 대시보드 구성 파일

미리 구성된 대시보드 가져오기

  1. HyperDX를 열고 Dashboards 섹션으로 이동합니다.
  2. 오른쪽 상단의 점 3개 메뉴에서 "Import Dashboard"를 클릭합니다.
대시보드 가져오기
  1. kafka-logs-dashboard.json 파일을 업로드한 다음 "Finish Import"를 클릭합니다.
Kafka 로그 대시보드 가져오기 완료

대시보드가 생성되면 모든 시각화가 미리 구성됩니다

데모 데이터셋을 보려면 시간 범위에 **2026-03-09 00:00:00 - 2026-03-10 00:00:00 (UTC)**가 포함되도록 설정합니다.

Kafka 로그 예시 대시보드

문제 해결

실제로 적용된 구성에 filelog 수신기가 포함되어 있는지 확인하십시오:

docker exec <container> cat /etc/otel/supervisor-data/effective.yaml | grep -A 10 filelog

collector 오류 검사:

docker exec <container> cat /etc/otel/supervisor-data/agent.log

Kafka 로그 형식이 예상 패턴과 일치하는지 확인하십시오:

tail -1 /var/log/kafka/server.log

Kafka 설치에서 사용자 지정 Log4j 패턴을 사용하는 경우, 이에 맞게 regex_parser 정규식을 조정하십시오.

다음 단계

  • 중요한 이벤트(브로커 장애, 복제 오류, 컨슈머 그룹 문제)에 대한 알림을 설정하십시오
  • 보다 포괄적인 Kafka 모니터링을 위해 Kafka Metrics와 함께 사용하십시오
  • 특정 사용 사례(컨트롤러 이벤트, 파티션 재할당)에 맞는 추가 대시보드를 생성하십시오

프로덕션 환경으로 전환하기

이 가이드는 빠르게 설정할 수 있도록 ClickStack에 내장된 OpenTelemetry Collector를 확장합니다. 프로덕션 배포에는 자체 OTel collector를 실행하고 데이터를 ClickStack의 OTLP 엔드포인트로 전송하는 것을 권장합니다. 프로덕션 환경 구성은 OpenTelemetry 데이터 전송을 참조하십시오.